脱硫脱硝控制系统
网站管理员2024-07-23 10:42:031235
脱酸脱硝控制系统PLC控制柜实际案例展示
脱硫脱硝控制系统采用了先进的软件和硬件技术,满足了各种大中小规模过程控制、顺序逻辑控制和数据采集任务需求的控制和检测系统,实现了设备的自动化和过程自动化控制,也实现了
备的网络功能、远程监控和可视化操作,并可搭配人机界面触摸屏及上位机组态软件,对现场各设备及参数达到轻松操作的目的。

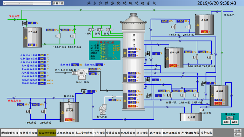
脱硫脱硝控制系统,可分为过程控制和监视控制两个方面。
1、过程控制主要是根据现场智能仪表采集的压力、温度、流量等各项数据,经系统预设处理,操纵现场执行机构,使被控量自动稳定于设定值,从而达到控制生产过程的目的;当自动控制系统发生异常时,可由现场操作人员直接对调节阀、变频器等执行机构进行操作,即通过手动控制以确保整个系统的安全、稳定、有效运行。

2、监视控制可实现实时数据采集和控制软件(监控组态软件)完成烟气脱硫系统监控与管理。监控范围包括:现场控制设备的启停操作及运行状态;脱硫控制系统的动态参数;脱硫除尘后烟气中烟尘、SO2排放浓度。整个系统功能范围内的全部报警项目可在显示器上显示并可在打印机上打印。通过脱硫控制系统可实现液位自动控制、pH值的PID调节、排灰浆**控制等功能,有效提升脱硫效率,同时使SO2的排放要求达到**环保标准。
